서버 컴퓨터에 여러 서비스를 설치하다 보면 서버에 무리가 가지 않을까 걱정될 때가 있습니다. 특히 실시간으로 서버 온도나 CPU/RAM 점유율을 파악해야 할 때가 많죠. 하지만 그때마다 SSH로 접속해 명령어를 입력하여 상태를 확인하는 것은 매우 번거로운 일입니다. 그래서 오늘은 도커(Docker)에 ‘Netdata’ 컨테이너를 설치하여, 웹 브라우저에서 서버 상태를 직관적이고 가독성 좋게 모니터링하는 방법을 알아보겠습니다.
![OMV(OpenMediaVault) 나스 서버[18]netdata로 서버 정보 확인 방법 1 Netdata 설치해서 서버 정보 확인하는 방법](https://pormula.com/wp-content/uploads/2026/01/OMVOpenMediaVault-나스-서버18netdata로-서버-정보-확인-방법_001.jpg)
Netdata는 웹 페이지를 통해 설치된 컴퓨터의 온도, CPU/RAM 점유율, 디스크 사용률 등 다양한 시스템 정보를 실시간 그래프로 시각화해 주는 도구입니다. 윈도우에서 흔히 사용하는 ‘HWmonitor’의 웹 버전이라고 생각하시면 이해가 빠를 것입니다. 저는 주로 서버 CPU의 온도를 실시간으로 모니터링할 때 매우 유용하게 활용하고 있습니다.
도커에 Netdata 설치하여 컴퓨터 정보 확인하는 방법
![OMV(OpenMediaVault) 나스 서버[18]netdata로 서버 정보 확인 방법 2 Netdata 이미지 다운로드](https://pormula.com/wp-content/uploads/2026/01/OMVOpenMediaVault-나스-서버18netdata로-서버-정보-확인-방법_002.jpg)
설치 과정은 매우 간단합니다. 먼저 Portainer의 **Images** 탭으로 이동하여 “netdata/netdata”를 검색하고 해당 이미지를 다운로드(Pull)해 줍니다.
![OMV(OpenMediaVault) 나스 서버[18]netdata로 서버 정보 확인 방법 3 컨테이너 호스트 포트 연결](https://pormula.com/wp-content/uploads/2026/01/OMVOpenMediaVault-나스-서버18netdata로-서버-정보-확인-방법_003.jpg)
이미지 다운로드가 완료되면 **Containers** 탭으로 이동하여 새로운 컨테이너를 생성합니다. ‘Netdata’ 이미지를 할당하고 이름을 적절히 설정한 뒤, 호스트의 원하는 포트와 컨테이너의 19999 포트를 연결해 줍니다.
![OMV(OpenMediaVault) 나스 서버[18]netdata로 서버 정보 확인 방법 4 재시작 정책 설정](https://pormula.com/wp-content/uploads/2026/01/OMVOpenMediaVault-나스-서버18netdata로-서버-정보-확인-방법_004.jpg)
그다음으로 **Restart policy** 설정에서 “Always”를 선택하여 서버 재부팅 시에도 자동으로 실행되도록 설정한 뒤 컨테이너를 생성(Deploy)합니다.
![OMV(OpenMediaVault) 나스 서버[18]netdata로 서버 정보 확인 방법 5 서버 컴퓨터 상태 확인](https://pormula.com/wp-content/uploads/2026/01/OMVOpenMediaVault-나스-서버18netdata로-서버-정보-확인-방법_005.jpg)
이제 웹 브라우저 주소창에 `호스트 서버 IP:설정한 포트`를 입력하여 접속하면 위와 같은 페이지가 나타납니다. 중앙의 CPU 그래프를 중심으로 디스크 읽기/쓰기, 네트워크 통신 속도, RAM 사용량 등의 정보가 직관적인 원형 그래프로 표시됩니다. 우측 바의 각 탭을 클릭하면 세부적인 정보도 확인 가능합니다.
![OMV(OpenMediaVault) 나스 서버[18]netdata로 서버 정보 확인 방법 6 서버 cpu 온도 확인](https://pormula.com/wp-content/uploads/2026/01/OMVOpenMediaVault-나스-서버18netdata로-서버-정보-확인-방법_006.jpg)
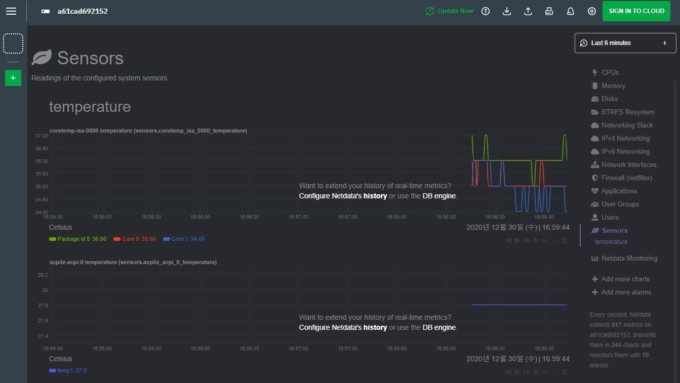
우측 바에서 **Sensors** 탭을 선택하면 CPU 온도를 확인할 수 있습니다. CPU 패키지 온도뿐만 아니라 개별 코어의 온도를 선형 그래프로 보여주기 때문에 서버의 발열 상태를 체크하기에 매우 편리합니다.
오늘은 Netdata를 이용해 웹에서 간편하게 서버 상태를 모니터링하는 방법을 알아보았습니다. 아마 다음 포스팅을 마지막으로 OpenMediaVault(OMV) 기초 시리즈는 마무리될 것 같습니다. 지금까지의 과정을 잘 따라오셨다면, 도커를 활용해 자신에게 필요한 다양한 서비스를 스스로 설치하고 관리할 수 있는 능력을 충분히 갖추셨을 것입니다.
도커 이미지는 무궁무진하므로, 앞으로도 필요한 기능을 직접 찾아 추가해 보며 자신만의 나스(NAS) 환경을 구축해 보시기 바랍니다. 다음 포스팅은 다운로드 서버 구축에 관한 이야기로 돌아오겠습니다. 긴 글 읽어주셔서 감사합니다.
다른 글 읽기
- OMV(OpenMediaVault) 나스 서버 [12] Nextcloud 설치하는 방법
- OMV(OpenMediaVault) 나스 서버 [11] Nginx Proxy Manager 설치하는 방법
이 글의 저작권은 전적으로 작성자인 P_Emblem에게 있으며, 허락 없는 무단 사용 및 배포를 금합니다.